SCA

Contextual open source security and compliance

Take a risk-based approach to open source security and compliance with Apiiro’s native software composition analysis (SCA) solution that leverages deep code analysis and runtime context to determine the likelihood and impact of vulnerabilities.

WHY APIIRO

Risk-based OSS security for modern apps

Existing SCA solutions can’t keep up with modern, interconnected applications, creating noisy alerts and leaving blind spots. Apiiro’s risk-based approach to open source security and compliance minimizes distractions and provides the context developers need — when they need it.

HOW IT WORKS

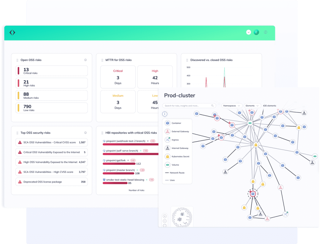
Bring context to your SCA

Put open source security and compliance in the context of your application attack surface to fill previously vulnerable blind spots without slowing down development.

Integrate Apiiro to your SCM to connect the dots across your application

Get visibility across all open source vulnerabilities and license compliance issues in direct dependencies, sub-dependencies, and custom-built internal dependencies instantly and with every code change.

By leveraging Apiiro’s Risk Graph, our SCA results are hyper-accurate and prioritized based on real risk.

Implement version bump fixes without introducing breaking changes

Apiiro ties open source security and compliance risks to their code owners to make it easy to collaborate with developers to address them.

With Apiiro’s Risk Control Plane, you can leverage built-in automated workflows or build your own to determine where and how to enforce open source security and compliance best practices at scale.

Take a risk-based approach to SCA

Experience the depth and breadth of Apiiro’s SCA for yourself or learn more about our ASPM platform.